RSNBIM: как облачные Revit‑серверы меняют совместную работу проектных команд

  • 150
  • 7
  • 6 минут

Совместная работа в Revit давно стала стандартом для крупных проектных бюро, но организация инфраструктуры часто превращается в отдельный проект с настройкой серверов, VPN‑каналов, резервных копий и разграничением доступа.

В RSNBIM мы предложили другой путь: облачные Revit-серверы, которые разворачиваются за 30 минут и готовы к работе в тот же день. Это решение снимает с компаний бремя администрирования и даёт возможность сосредоточиться на проектировании, а не на серверной инфраструктуре.

Проблема классического подхода

В большинстве компаний Revit Server размещается локально — на выделенных машинах или корпоративных серверах. На первый взгляд, это привычно, но на практике появляются проблемы:

  • Долгое развёртывание. Настройка Windows Server, IIS, DNS, VPN и сетевых маршрутов требует часов или даже дней
  • Зависимость от ИТ‑специалистов. Каждый сбой или обновление превращаются в отдельный тикет в службу поддержки
  • Риски потери данных. Резервное копирование часто не автоматизировано, а человеческий фактор остаётся
  • Нестабильное подключение из филиалов. Разные города, разные скорости интернета, разные провайдеры

В итоге BIM‑команды тратят время не на моделирование, а на борьбу с инфраструктурой.

RSNBIM — облачная альтернатива локальному Revit Server

Сервис RSNBIM решает эти задачи, предоставляя полностью готовую платформу для совместной работы в Revit. Каждый сервер разворачивается автоматически в дата-центре и проходит базовую настройку под нужную версию Revit (с 2019 по 2026).

Среднее время создания сервера — 30 минут.

После этого проектировщики могут подключаться к нему из любого города, используя стандартный Revit-интерфейс.

Основные возможности платформы:

  • Готовые Revit Server и Accelerator. Можно развернуть основной сервер и региональные ускорители для оптимизации работы филиалов
  • Управление через веб-панель. Пользователи, проекты, права доступа — всё настраивается без входа на сервер
  • Гибкая система тарифов. Доступны уровни Start, Standard и Pro — от небольших команд до крупных компаний с десятками проектов
  • Поддержка корпоративных доменов. Например: revitserver1.yourcompany.ru — это подчёркивает бренд компании и упрощает интеграцию с корпоративными системами
RSNBIM

Организация командной работы

RSNBIM не только предоставляет сервер, но и помогает контролировать процесс проектирования.
Для этого разработан плагин RSNBIM для Revit, который добавляет инструменты:

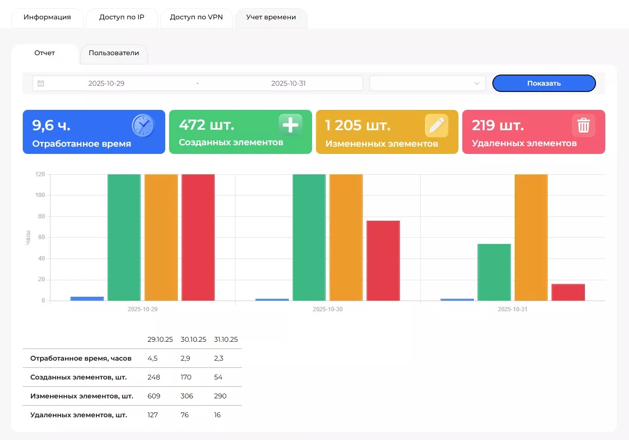
  • Учёт времени и активности пользователей. Менеджер видит, кто и когда вносил изменения в модель
  • Команда «Кто последний». Позволяет определить, кто редактировал конкретный элемент. Удобно при проверке коллизий или согласовании
  • Отчёты по изменениям. Автоматически формируются графики активности и статистика по пользователям

Эти инструменты особенно полезны BIM‑менеджерам и руководителям отделов, контролирующим качество работы и соблюдение стандартов.

RSNBIM

Безопасность и надёжность

Платформа RSNBIM проектировалась с учётом корпоративных стандартов информационной безопасности и требований проектных организаций к отказоустойчивости инфраструктуры.

  • Доступ и подключение. Подключение к Revit-серверам осуществляется по защищённым VPN-каналам. При необходимости дополнительно настраивается ограничение по IP‑адресам, что обеспечивает доступ только разрешённым пользователям и офисам компании
  • Многоуровенное резервное копирование. RSNBIM использует трёхуровневую систему защиты данных:
    1. Теневые копии (VSS) — создаются два раза в сутки для быстрого восстановления моделей
    2. Основные резервные копии — выполняются ежедневно и хранятся в основном дата-центре
    3. Шифрованные обезличенные копии — автоматически передаются в сторонний дата-центр для дополнительной защиты

    Такой подход исключает риск потери данных даже в случае аварии на основной площадке.

  • Мониторинг и отчётность. Система круглосуточно отслеживает состояние серверов, их доступность и нагрузку.
    Ежедневно формируются отчёты по выполнению резервного копирования и состоянию инфраструктуры

Реальные сценарии использования

На RSNBIM уже работают проектные бюро, девелоперы и подрядные организации, объединяющие команды из разных городов.

Пример:

Компания с офисами в Москве и Владивостоке подключила два Revit-сервера RSNBIM и дополнительно использует ускоритель Revit Accelerator для филиала от RSNBIM. В результате время синхронизации сократилось с 60 до 5 минут (в 10-12 раз), а администрирование серверов теперь полностью выполняется RSNBIM.

Для многих заказчиков главным преимуществом стало то, что новый сервер можно получить в тот же день, без закупки оборудования и длительной настройки.

Поддержка и развитие платформы

Команда RSNBIM непрерывно развивает платформу, добавляя новые функции для удобства и надёжности пользователей. Регулярно обновляются версии серверов и плагинов, повышается производительность соединений и скорость отклика.

Пользователи получают техническую поддержку напрямую от специалистов, участвующих в разработке системы. Такой подход обеспечивает быстрый отклик на обращения и позволяет внедрять улучшения на основе реальных запросов проектных бюро.

Планируется развитие аналитических инструментов и автоматизированных отчётов, которые позволят ещё глубже анализировать работу команд и использование серверных ресурсов.

Экономический эффект для компаний

Переход на облачные Revit-серверы RSNBIM снижает капитальные затраты и повышает финансовую предсказуемость. Компаниям больше не нужно закупать оборудование и держать отдельный штат администраторов — все задачи по обслуживанию берёт на себя RSNBIM.

Такой подход особенно удобен для организаций, работающих с множеством параллельных проектов. Инфраструктуру можно масштабировать под нагрузку, а помесячная оплата делает расходы прозрачными и управляемыми, упрощая планирование бюджета.

Заключение

Облачные Revit-серверы RSNBIM — это шаг вперёд для проектных команд, которые хотят работать быстро, безопасно и централизованно.

RSNBIM снимает инфраструктурные ограничения, упрощает совместную работу и делает BIM‑взаимодействие прозрачным — от первых эскизов до выпуска рабочей документации.

Когда сервер можно развернуть за 30 минут, а управлять им — через браузер, BIM становится действительно гибким инструментом.

PROTIM
Телефон: +7 (495) 221-50-56

Понравилась статья?

7

А что вы думаете по этому поводу? Поделитесь с нами

Комментарии

Ещё по теме

Что вы пропустили на секции по инфраструктуре зимнего BIM-форума 2025

Что вы пропустили на секции по инфраструктуре зимнего BIM-форума 2025

В этом году мне впервые довелось стать модератором тематической секции на легендарном BIM‑форуме. Если вы пропустили мероприятие, читайте мой обзор о том, какой получилась первая большая инфраструктурная секция.

35 16 минут 315 15
Повышение НДС до 22%: как это отразится на проектных организациях и что нужно сделать заранее

Повышение НДС до 22%: как это отразится на проектных организациях и что нужно сделать заранее

Уже 1 января 2026 года российский бизнес столкнется с одной из самых значительных налоговых реформ за последние годы — повышение ставки НДС с 20% до 22%. Эти изменения затронут все отрасли, включая проектные организации. Повышение НДС и снижение порога для уплаты налога потребуют от компаний подготовки, чтобы избежать непредвиденных расходов и осложнений в учете и управлении проектами.

20 5 минут 104 6
«Я не процессор»: как инженеру и начинающему руководителю систематизировать хаос

«Я не процессор»: как инженеру и начинающему руководителю систематизировать хаос

После выхода первой статьи я получила неожиданно много тёплых, искренних откликов от коллег — инженеров, ГИПов, РП. Она резонировала потому, что описала общую боль. Многие узнали в этом истощении себя. Теперь — логичный шаг вперёд: если проблема системная, то и решение должно быть системным.

32 9 минут 153 35
Карта компетенций Клуба BIM‑лидеров как карта твоего BIM‑пути

Карта компетенций Клуба BIM‑лидеров как карта твоего BIM‑пути

Карьерный путь BIM‑специалиста непрост — роли часто смешаны, требования к навыкам размыты, а ожидания от специалистов меняются быстрее, чем появляются новые инструменты. Карта компетенций от Клуба BIM‑лидеров, созданная 2 года назад, дала структуру этому хаосу и многим помогла понять свой уровень и направление роста. Но мир не стоит на месте: ИИ ворвался в профессию так стремительно, что прежние ориентиры уже не работают так надёжно. Похоже, пришло время обновить легендарную карту компетенций и добавить в неё то, что определяет карьеру BIM‑специалиста в 2026 году.

78 7 минут 749 35
BIM + Power BI

BIM + Power BI

Из этой статьи вы узнаете, как объединить BIM для управления сложными проектными данными и аналитические возможности Power BI, чтобы превратить статичные модели в интерактивный инструмент для принятия стратегических решений в режиме реального времени. Кроме обзора преимуществ интеграции этих двух мощных технологий я даю гайд по настройке дашборда с использованием визуального элемента платформы Tangl и набора коннекторов для Power BI.

56 12 минут 153 12